Es ist wichtig, dass Ihr Trucki-Stick und Smart-Meter immer die gleiche IP-Adresse zugewiesen bekommt, da dies sonst zu Problemen führen kann. Denn sonst kann es vorkommen, dass Ihre Geräte im WIFI-Netzwerk nach jedem Router-Neustart eine neue zufällige IP-Adresse zugewiesen bekommen. Dies würde dazu führen, dass die Geräte sich unter den bekannten Adressen nicht mehr finden können, als wären sie praktisch umgezogen. Um dies zu umgehen, weisen Sie den Geräten immer die gleiche IP-Adresse zu. Es gibt 2 Möglichkeiten, wie Sie dies umsetzen können.
1. Möglichkeit Einstellung am Ihren Router (z.B. FritzBox)
Wenn dem Gerät die IP-Adresse über DHCP zugewiesen wurde, können Sie an Ihrem Router konfigurieren, dass dem Gerät immer die gleiche IP-Adresse zugewiesen wird. Über die Weboberfläche können Sie auf Ihren Router zugreifen und dort die verbundenen Geräte konfigurieren.
- Rufen Sie die Weboberfläche Ihres Routers auf (fritz.box) und loggen sich ein
- Klicken Sie auf Heimnetzwerk -> Mesh
- Suchen Sie dort in der Liste nach dem Gerät (z.B. Trucki-Stick oder Smart-Meter) und klicken Sie auf das Stift-Symbol
- Es hat sich die Einstellungsseite für das Gerät geöffnet, klicken Sie auf Heimnetz
- Dort können Sie das Häkchen setzen: IPv4-Adresse dauerhaft zuweisen

2. Möglichkeit: IP-Adresse am Trucki-Stick fest konfigurieren

Sie können DHCP deaktivieren, damit das Gerät immer die gleiche IP-Adresse bekommt. Diese Option können auch Sie verwenden, wenn Sie regelmäßig Verbindungsabbrüche wegen schlechtem Empfang haben.
- Rufen Sie die Weboberfläche vom TruckiStick auf und verbinden Sie Ihren Trucki-Stick zunächst wie gewohnt mit Ihrem WLAN-Netzwerk (SSID: search) und geben Sie das Passwort ein, sofern Sie das nicht bereits getan haben und speichern Sie die Änderung.
- Rufen Sie erneut die Weboberfläche auf und werfen Sie einen Blick auf die Verbindungsdaten (Local IP, Gateway, SubNet Mask und DNS) und merken sich diese. Diese werden im nächsten Schritt benötigt, um die korrekte Konfiguration vorzunehmen.
- Entfernen Sie das Häkchen (Use DHCP) und tragen Sie die zuvor gemerkten Daten in die Felder darunter ein. Bei WiFI IP können Sie grundsätzlich eine beliebige IP bestimmen, die ersten 3 Segmente der IP sollten Sie aber nicht abändern, sondern nur das letzte Segment. Achten Sie darauf, dass der Wert zwischen 2 und 255 liegt und die IP auch noch keinem anderen Gerät zugewiesen wurde. Idealerweise verwenden Sie einfach die IP, die Ihrem Gerät gerade zugewiesen ist.
- Die übrigen Felder befüllen Sie analog, wie diese weiter oben angezeigt werden. Gateway und DNS sind häufig identisch.
- Speichern Sie die Änderung
- Rufen Sie nun die konfigurierte IP-Adresse in Ihren Browser auf (http://IP) und kontrollieren Sie, dass das Gerät verbunden ist
Auf der gleichen Art und Weise können Sie auch Ihrem Smart-Meter die gleiche IP-Adresse zuweisen, indem Sie die Weboberfläche des Smart-Meters öffnen und dort die gleichen Daten (mit einer anderen IP-Adresse) eintragen.
Nun haben Sie die IP-Adresse fest konfiguriert. Dadurch stellen Sie sicher, dass alle Geräte miteinander kommunizieren können.
3. Feste IP-Adrese beim Shelly 3EM Smart-Meter
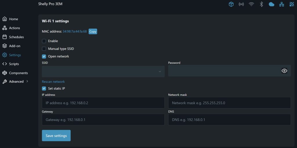
Damit auch der Shelly immer erreichbar ist, müssen Sie auch ihm eine feste IP-Adresse zuweisen. Rufen Sie hierzu die Weboberfläche von Ihrem Shelly auf (http://IP) und klicken Sie auf Settings (Zahnrad-Symbol). Wenn Ihr Shelly per WLAN mit Ihrem Router kommuniziert, dann klicken Sie auf WI-FI. Sollte die Verbindung per Kabel (LAN) hergestellt werden, klicken Sie auf Ethernet.
Da Ihr Shelly bereits verbunden ist, sollte bei SSID und Passwort (Nur für WIFI-Verbindungen) bereits etwas eingetragen sein.
Aktivieren Sie das Häkchen bei Set static IP, es erscheinen jetzt 4 Textfelder. Dort tragen Sie die gleichen Daten, wie Sie es zuvor beim Trucki-Stick eingetragen haben. Gateway und DNS sind auch hier häufig identisch. Klicken Sie danach auf Save settings und Fertig. Ihrem Shelly 3EM wurde nun eine feste IP-Adresse zugewiesen.

